Brutkey

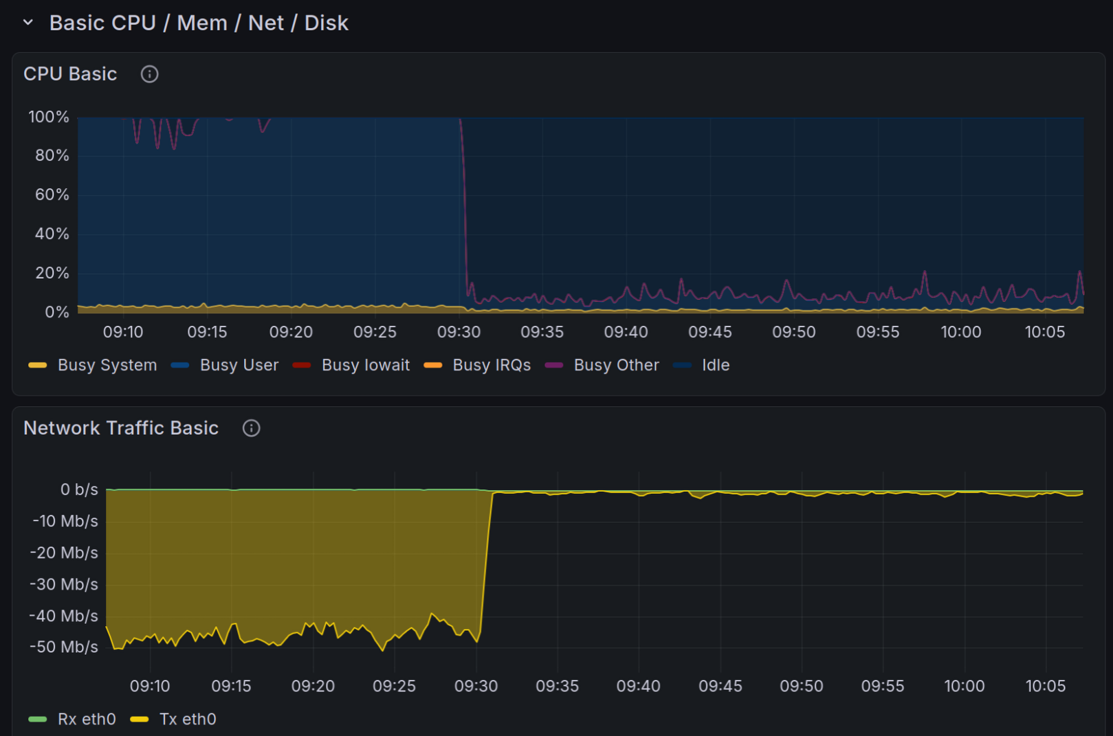
CPU and network traffic graph of the postmarketOS wiki, dropping from essentially 100% CPU and ~50 Mb/s network traffic to basically nothing, when Anubis was enabled.
🏷🏷️ ID
age0wttwrhrz0a70
📛📛 Name
3e6856cc67e38d05.png
📆📆 Created At
2025-12-17T20:23:36.452Z
🐱🐱 Uploaded By
abbmlk11bnn2cbse
💱💱 Type
image/png
🌡🌡️ Size
0
⛓️ MD5
dd9174077b7540f2412bb3395f22328c
📜📜 Alt Text / Comment
CPU and network traffic graph of the postmarketOS wiki, dropping from essentially 100% CPU and ~50 Mb/s network traffic to basically nothing, when Anubis was enabled.
🗒🗒️ Attached To
/notes/agdcu6eorhrz0a71